GNHDD120撬裝式水平穿越鉆機泥漿回收系統(tǒng)工藝及流程布局
2016-12-28 15:11
|
|
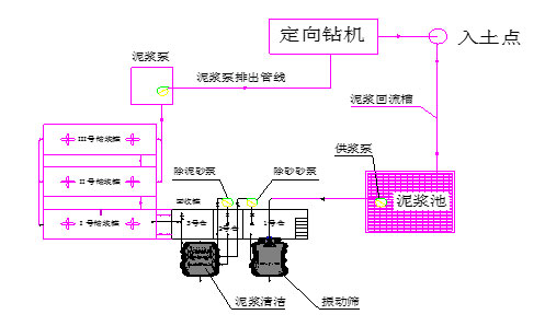
冠能固控為中油管道公司定制生產的GNHDD120撬裝式水平穿越鉆機泥漿回收系統(tǒng)(三級處理)泥漿工藝流程如圖一所示: ![]() 泥漿回收系統(tǒng)工藝流程如圖二所示: ![]() 在穿越施工中,泥漿泵將Ⅲ、Ⅳ號罐里的合格泥漿以高壓輸送給鉆機,通過鉆桿進入鉆頭工作部位,泥漿將鉆進所產生的鉆屑攜帶上地面流入泥漿池里,啟動供漿泵(用戶自備)分別供給除砂清潔一體機和除泥清潔一體機通過下層篩網過濾后,泥漿進入回收罐的1#艙內,再通過1#砂泵輸送給除砂清潔一體機的除砂旋流器進行固液分離,清潔后的泥漿通過溢流管匯流入回收罐的2#艙內; 分離出來的泥砂通過除砂清潔一體機的上層篩網干燥后同下層篩網分出的泥砂一起排出罐外; 進入2#艙的泥漿在經過2#砂泵供給除泥清潔一體機的除泥旋流器進行固液分離,清潔后的泥漿通過溢流管匯流入回收罐的3#艙內,分離出來的泥砂通過除泥清潔一體機的上層篩網干燥后同下層篩網分出的泥砂一起排出罐外; 以上為三級處理系統(tǒng)工作工程簡述。 3#艙內的泥漿在泥漿攪拌器的作用下始終處于均勻狀態(tài),該泥漿再通過泥漿離心機供漿泵分別供給1#、2#臥式螺旋沉降離心機進行更徹底的四級凈化處理; 凈化后的泥漿進入FG30凈化罐,離心機分離出來的泥通過排砂槽排出罐外。(回收罐3#艙內的泥漿未經過離心機處理的,可以通過溢流管流到凈化罐內)FG30凈化罐內的干凈泥漿通過管道離心泵可輸送到其它儲漿罐里,再供泥漿泵循環(huán)使用。 |

English




冀公網安備 13102802000373號